Fuel Cost Management
Take control of your biggest operating expense.
Turn raw fuel data into actionable insights that cut costs, streamline admin, and deliver a clear picture of fuel use across every asset.
Free tier available.

Insights that drive savings.
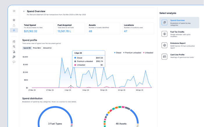
See exactly where your fuel spend is going. Identify the assets, routes, and behaviours that cost you most and make informed decisions that directly reduce your bottom line.

Save hours on fuel admin.
Eliminate spreadsheets and manual reconciliations. Automate imports from fuel cards and suppliers, and generate reconciled, ready-to-use data in minutes—not hours.

A new view of utilisation.
Link fuel spend with tracked asset activity to see exactly when, where and how fuel is consumed. Verify utilisation against costs and output, so you can optimise deployment and investment.

Find and fix leakage and inefficiency.
Detect anomalies like excess idling, mis-fuelling, and unaccounted transactions quickly. Plug the leaks that quietly drain your profits and hold operators accountable with hard data.

Forecast fuel costs.
Move from reactive to proactive. Project future fuel spend with based on historical trends, market factors, and asset activity patterns to quote and operate closer to plans.

Keep suppliers honest.
See what you’re really paying across suppliers, depots, and regions. Identify systematic overcharging, missed discounts, and smarter refuelling options to ensure every litre is bought at the best possible price.

Ready to Fuel Smarter?
Join hundreds of businesses driving more value from their fuel spend.
Or Contact Us to find out more.
